
节能器(又称烟气余热回收器,省煤器)通过某种换热方式将携带的热量换成可利用的热量,降低锅炉排烟温度,减轻排烟的"白雾"现象,实现节能与减排并行。擎立生产的烟气节能器极大满足了用户对节能及降成本的需求。此项技术填补了国内空白,深得广大新老客户的青睐!
烟气是一般耗能设备浪费能量的主要途径,比如锅炉排烟耗能大约在15%,而其他设备比如印染行业的定型机、烘干机以及窑炉等主要耗能都是通过烟气排放。烟气余热回收主要是通过某种换热方式将烟气携带的热量转换成可以利用的热量。
烟气余热回收的方式
余热回收器(气-水)
翅片管余热回收器是燃煤、油、气锅炉专用设备,安装在锅炉烟口,回收烟气余热加热生活用水或锅炉补水。其构造如图所示:下部是进气烟道,上部为出气烟道,中间管道内走水。有进水口和出水口。工作时,烟气流经翅片管余热回收器,翅片管吸热后将热量转化到水,将水加热。为了防止堵灰和腐蚀,擎立节能器有设计专门清洗口和冷凝水排口,另余热回收器出口烟气温度一般控制在露点以上,即燃油、燃煤锅炉排烟温度≮130℃,燃气锅炉排烟温度≮100℃,节约燃料4-18%。
余热回收器(气-气)
翅片管余热回收器是燃油、煤、气锅炉专用设备,安装在锅炉烟口或烟道中,将烟气余热回收后加热空气,热风可用作锅炉助燃和干燥物料。其构造如图所示:四周管箱,中间隔板将两侧通道隔开。工作时,烟气流经翅片管余热回收器,翅片管吸热后将热量转化到空气,将空气加热,空气吸热温度升高。为了防止堵灰和腐蚀,擎立节能器有设计专门清洗口和冷凝水排口,余热回收器出口烟气温度不低于露点。

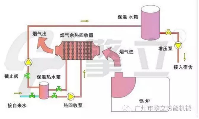
节能器原理
烟气节能器是由全不锈钢304高效翅片管制作而成。传热效率比常规换热管要高的多,翅片全部在竖直方向,堆灰面积小,设备很难积灰。


节能器效益分析
案例核算:3T烟气节能器每小时总共约产3000kg的热水,供暖1平方面积为80KG水,1小时可以供应37.5平方,市场1平方供暖在15元/方~40元/方,如果20元/方每天计算,设备年运行300天,设备年效益在22.5万元,设备投入回收期快,长期产生经济效益,维护成本低。
管件材质及规格大小
材质:碳钢钢片、不锈钢304翅片、全316L(根据是否耐腐蚀等工况而定);常用锅炉尾气有1T、2T、4T、6T、8T,可非标定制设计。
定制说明
可以根据客户具体尺寸要求,安装位置、方向制作!提供具体锅炉烟气口尺寸、风量,进出口烟气温度要求,以及空气流量,温度等,或者冷热水流量、进出水温度、温差要求设计定制!
工程实例

